在快速发展的现代社会,远程踏勘系统作为一项创新技术,正逐渐改变传统的现场勘察工作模式。本文将详细介绍远程踏勘系统的核心功能、技术优势以及它如何提升现场勘察的效率。
系统概述远程踏勘系统采用前后端分离的架构设计,服务端基于MySQL 5.7+、JDK 1.8+和Redis,前端则采用VUE 2.6.14和element-ui 2.15.6,并在NODE 14.21.3 (>=8.9)环境下运行,NPM版本需大于等于3.0.0。这样的技术栈确保了系统的高性能、高可用性和易维护性。
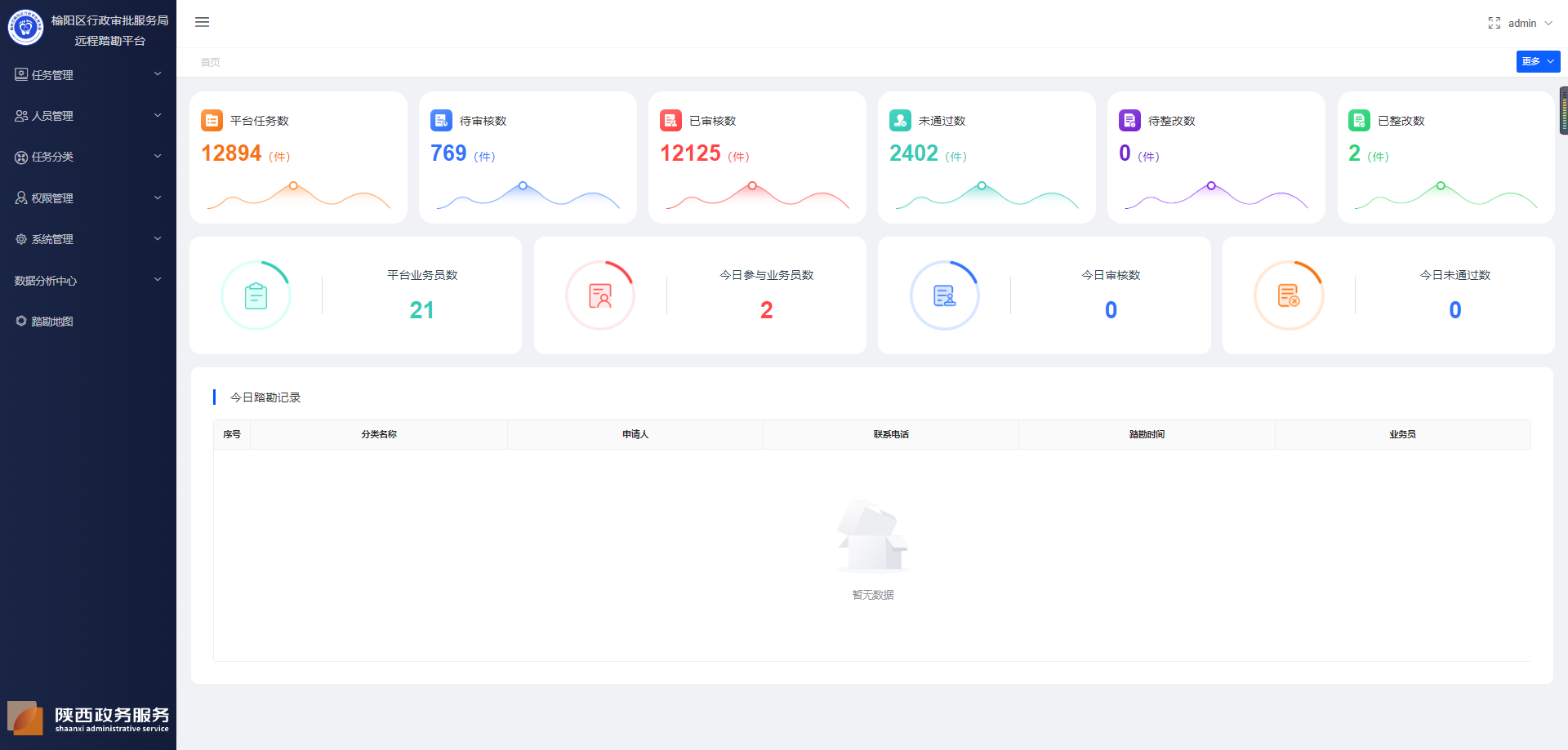
优秀功能解析首页展示:提供系统数据统计展示,包括任务数、待审核数、已审核数等,以及今日踏勘记录列表,为管理者提供全局视图。任务管理:涵盖任务办理、踏勘已通过、未通过、重复任务、归档任务等,支持任务的全生命周期管理。人员管理:包括申请人管理、人员管理、角色管理等,确保团队协作和权限控制的高效性。系统管理:涉及用户管理、菜单管理、微信配置管理、现场踏勘配置等,为系统运行提供坚实后盾。数据分析:提供业务员数据分析和大数据分析,帮助管理者洞察业务趋势和系统运行状态。小程序支持:包括登录、首页、任务办理、视频回收站、待指派等,为现场工作人员提供便捷的移动工作平台。代码结构与框架优势服务端:MySQL作为数据库,确保数据稳定性;JDK 1.8+提供Java运行环境;Redis作为缓存,提升访问效率。前端:VUE 2.6.14与element-ui 2.15.6结合,提供响应式和组件化开发,界面开发高效灵活。NODE & NPM:保障前端开发环境稳定,依赖管理便捷。系统特色模块化设计:系统功能模块化,便于定制和扩展。用户友好界面:基于element-ui的设计,操作直观便捷。高度可定制:丰富的API和插件,支持二次开发。安全可靠:多层次安全措施,保护数据和隐私。结语




